Instructions¶
Overview¶
In this tutorial, we cover several use-cases:
- Create a new participant
- Create a new device assignment
- End a device assignment
- Edit a device assignment
- Visualize participant data
- Visualize device data
- Check to which gateway a device was last connected
It takes 5-10 minutes to go through the tutorial.
Participants List¶
The participants list allows you to perform the following actions:
- Add a new participant (see section "Create a new participant" below)
- Search for participants using the search field
- Sort participants according to their state (Active = ongoing device assignment, Inactive = no ongoing device assignment)
- Change the number of participants displayed per page
- Check the time and date of the last available data for a participant
- Open the Detail view for a participant to create or edit device assignments (see corresponding sections below)
- Copy the participant ID
- Open the Data Dashboard for a participant (see section "visualize participant data" below)
Source Devices List¶
The source devices list allows you to perform the following actions:
- Search the source devices based on device name or device ID
- Change the number of devices displayed per page
- Check for the currently assigned participant ID
- Check for the last available data for a device
- Check the battery status. By hovering over the battery icon, you see additional information about the charging state.
- Open the device detail view in the
Dataapplication - Copy the device UUID
- Open the Data Dashboard for a device (see section "visualize device data" below)
Create a new participant¶
Go to the Participants list and click the button Add Participant.
Enter the participant ID in the field PID and click the save button. If the participant ID does already exist, you will get the error "Participant with ID xy already exists" and need to choose a different ID.
After saving, you will directly see the Device Assignment tab in the participant detail view and can proceed with the next step "create a new assignment" below.
Create a new device assignment¶
Important
Only assign one PPG measurement device per participant at any time. The definition of the measurement sequences that are exchanged with the analytics server depend on the last PPG data synchronization time per participant. If multiple PPG measurement devices are assigned to a participant, the last PPG data synchronization time is not unequivocally defined.
To open the Device Assignment tab for a participant, go to the Participants list and open the detail view of a participant by directly clicking on the row in the list or on the information button in the Actions column.
Click the button Add Device Assignment
Fill in the device assignment form as displayed below:
- Choose the start time of the assignment. You can leave the
End Timefield free to define it later or already pre-define it upfront. - You can search for a device name or device ID in the list of available devices.
- To ensure a device is ready to be assigned, you can check its status by hovering over the battery symbol.
- Click the checkbox for the device you want to assign. The chosen device is marked by a green checkmark.
- Click the
Savebutton
Note
Only the devices, which are still available within the time you specified, are displayed in the list.
End a device assignment¶
There are two ways to end a device assignment:
- First option is to click the
End Nowbutton for the assignment you want to end in the participant detail view. A dialogue box will pop up, in which you need to confirm your choice.
- Second option is to edit an assignment by entering a new end date (see section "edit a device assignment" below)
Edit a device assignment¶
You can edit a device assignment by clicking directly on the corresponding row in the Device Assignments tab of the participant's Detail view or by clicking on the information button at the end of that same row.
In the edit assignment form, you have the following options:
- Change
Start Timeand/orEnd Timeof the assignment - Swap the device to a different one that is available within the defined time
- Delete the assignment
Notes
- If you delete an assignment, the data will be deleted from the related participant's data log but remains available in the device log and can be re-assigned to the same or a different participant by creating a new device assignment.
- If the edited assignment is in conflict with an already existing assignment, you won't be able to save the edited assignment and receive information about the conflicting assignment in a pop-up window once you try to save it.
- If you edit an assignment, for which data has already been sent to Preventicus for analysis, then the corresponding analysis results will remain linked to the participant ID of the initial assignment. Additionally, that data will be sent again to Preventicus for the newly assigned participant ID, as long as no data has already been sent to Preventicus for the corresponding time period for that newly assigned participant ID.
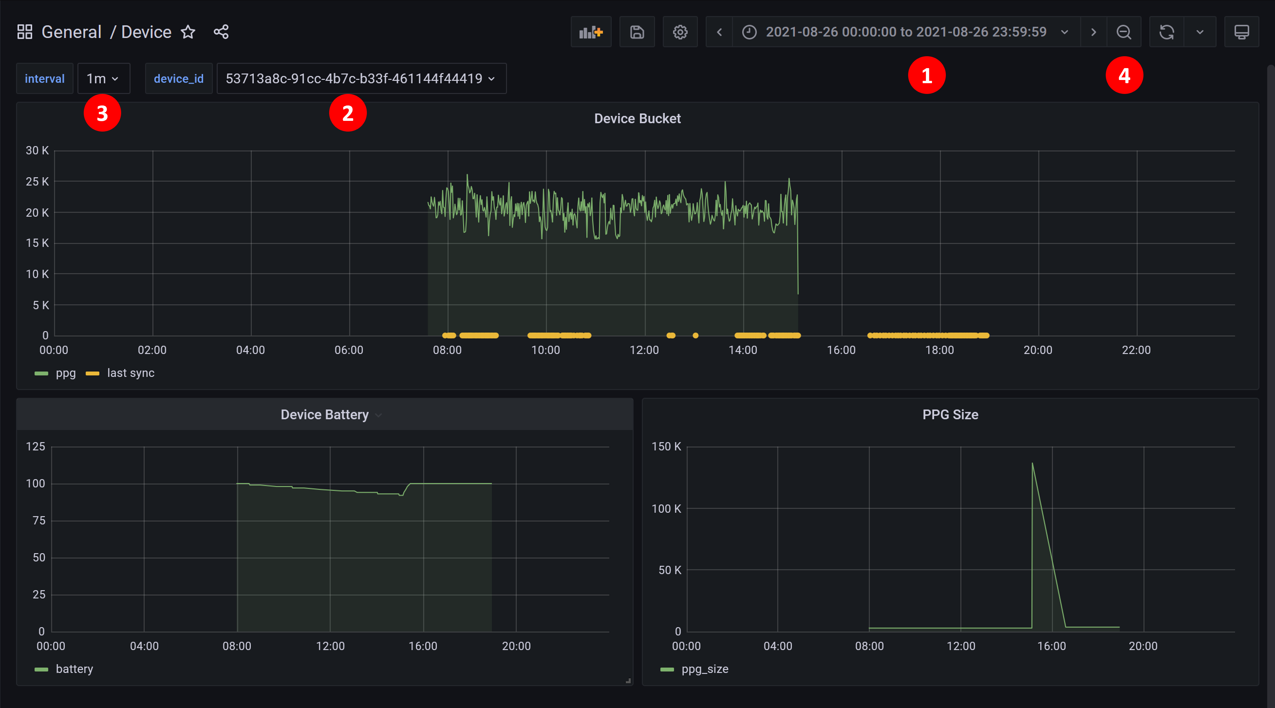
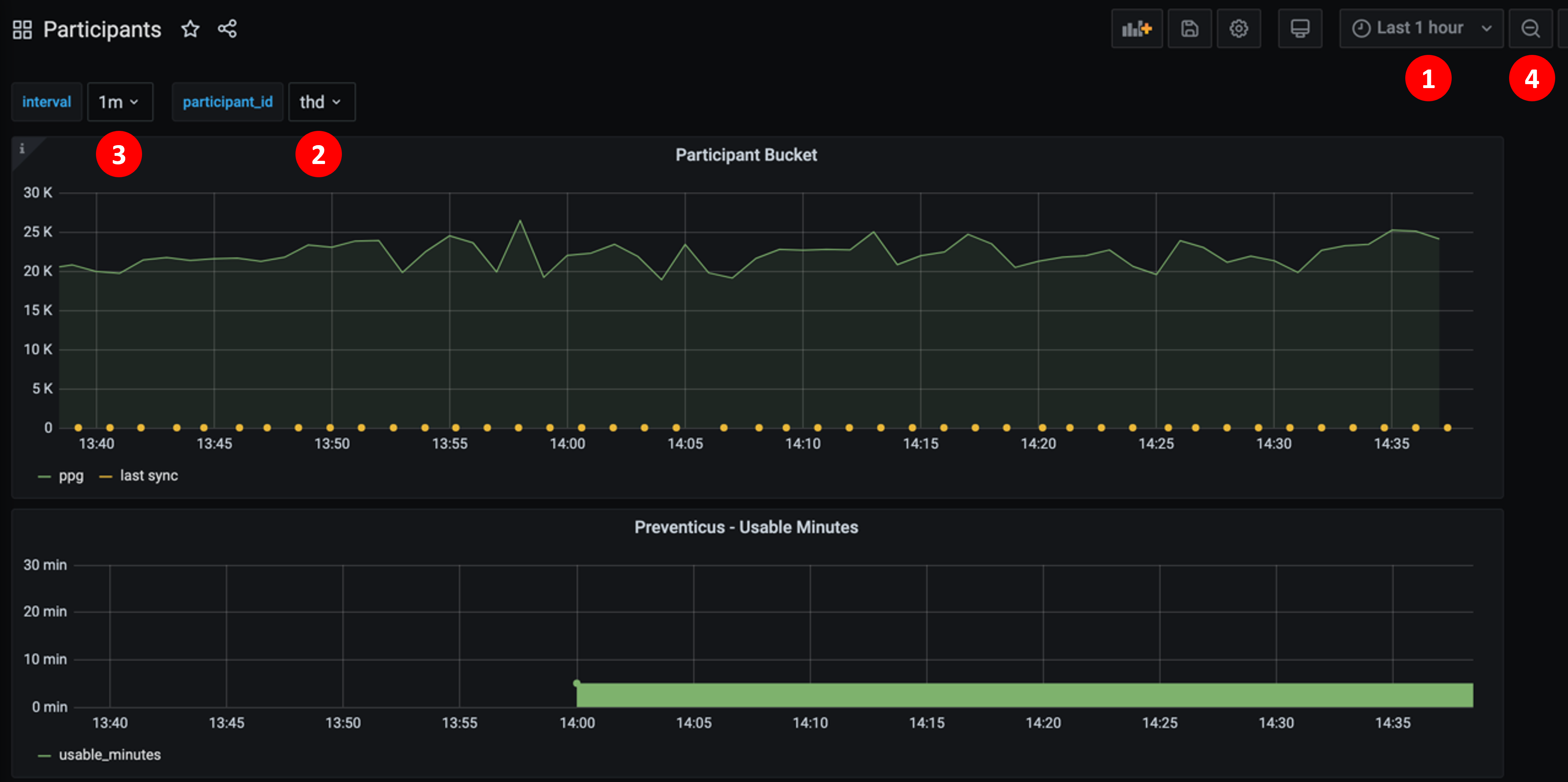
Visualize participant data¶
To open the data dashboard for a participant, click on the Open Data Dashboard button in the Participants list.
This opens a new tab in your browser with the participant dashboard in Grafana:
- The time range can be selected in the top right corner. If you choose a long time range, it can take a while for the graph to load.
- The
participant_idcan be selected from the dropdown to show the data of a different participant. - The
intervalcontrols how smooth the graph is. Change it to1msif you want to display all the data-points but be aware, that this will increase the loading time accordingly. This is therefore best used for shorter time frames. - You can zoom into the graph by selecting a range in the graph while holding down the left mouse button, and zoom out again using the magnifying lens icon in the top right corner.
Visualize device data¶
To open the data dashboard for a device, click the Open Data Dashboard button in the Source Devices list.

This opens a new tab in your browser with the device dashboard in Grafana:
- The time range can be selected in the top right corner. If you choose a long time range, it can take a while for the graph to load.
- The
device_idcan be selected from the dropdown to show the data of a different device. Devices are identified with their UUID. If you do not know the UUID of the device you want, then the fastest way is to go back to theSource Deviceslist and use theOpen Data Dashboradbutton for the other device. - The
intervalcontrols how smooth the graph is. Change it to1msif you want to display all the data-points but be aware, that this will increase the loading time accordingly. This is therefore best used for shorter time frames. - You can zoom into the graph by selecting a range in the graph while holding down the left mouse button, and zoom out again using the magnifying lens icon in the top right corner.
Preventicus Sync¶
- The participant data will be synced with Preventicus every 5 minutes
- To trigger an immediate sync, use the
POST /synchronizeAPI in the study-preventicus swagger UI (urlhttps://<devicehub-host>/study-preventicus/docs/)
Find out which gateway a device was last connected to¶
Step 1¶

- Open the Data App
- Select the Model (Basler-Band) and enter the name of the device
- Press the "Detail" ⓘ button below "Aktionen"

Step 2¶

- Open the "Device History" tab
- Click the "Copy" button from a "device-data" Event Type
Note
If the device is currently connected you can switch on "Auto Refresh" so new incoming messages will be displayed dynamically.
Step 3¶
- Paste the message into a text editor (on Windows e.g. use the "editor" programm or on MacOS the "text edit")
- You will see the ID of the Gateway this message was sent through

Note
"wearables-bt-gw-monitoring0007-xxxxxxxxx" corresponds to "GW 07 - smartAF"